
INVéSTIA Properties X SYNAEDGE
ΕΛΒΕΤΙΚΗ ΑΣΦΑΛΕΙΑ για Ακίνητα, Πλοία, Επιχειρήσεις και το Δημόσιο Τομέα
Ζήστε το μέλλον της ασφάλειας xώρου με κορυφαία AI video analytics από τη
Δείτε περισσότερα, ανταποκριθείτε γρηγορότερα, μειώστε τα «τυφλά σημεία» – με την ισχύ της AI.
bλeπei.
antiλambanetai.
Πpoσtateyei.
Γιατί το να βλέπεις μόνο δεν αρκεί — πρέπει και να αντιλαμβάνεσαι.
-
99+ AI ΜΟΝΤΕΛΑ ΑΝΑΛΥΣΗΣ και εξατομικευμενεσ ΛΥΣΕΙΣ
Ανάλυση Βίντεο με Τεχνητή Νοημοσύνη (AI).
Η προηγμένη ανάλυση βίντεο με τεχνητή νοημοσύνη της Vaidio μετατρέπει τις κάμερες σας σε έξυπνα, ολοκληρωμένα εργαλεία παρακολούθησης, ποιοτικού ελέγχου και παραγωγικότητας. Προσαρμοσμένα για κάθε ιδιωτικό ή δημόσιο χώρο. -
Ελβετικη Ακριβεια & Απολυτη Ασφαλεια Δεδομενων
Όλα τα δεδομένα σας αποθηκεύονται αποκλειστικά στην Ελβετία*, με τις αυστηρότερες προδιαγραφές ασφαλείας. Συμβατό με GDPR & privacy by design.
*εφόσον το επιλέξετε
-
Επιχειρησιακη Ευφυΐα και αναλυση δεδομένων
Παρακολούθηση παραγωγικών διαδικασιών, asset tracking και logistics σε πραγματικό χρόνο για βελτιστοποίηση διαδικασιών.
-
Ενσωματωση & Αναπτυξη
Προσαρμοσμένες λύσεις – όχι έτοιμα προϊόντα ραφιού.
Εκπαίδευση Μοντέλων (Model Training)
Αναλαμβάνουμε την εκπαίδευση ή την προσαρμογή των υπαρχουσών αναλυτικών εφαρμογών για εσάς.Ενσωματώσεις & Ανάπτυξη Middleware
Διασφαλίζουμε ότι η λύση Vaidio ενσωματώνεται απρόσκοπτα στην υπάρχουσα υποδομή σας.Υπηρεσία Εγκατάστασης
Σας υποστηρίζουμε από τον σχεδιασμό έως και την εγκατάσταση επί τόπου, εξασφαλίζοντας άψογη λειτουργία από την πρώτη ημέρα. -
Λειτουργιες & Ασφαλεια
Διαχειριζόμαστε την ασφάλειά σας – αξιόπιστα, όλο το 24ωρο.
Κυβερνοασφάλεια
Η υπηρεσία Cyber Security αποτελεί αναπόσπαστο μέρος κάθε λύσης της Synaedge.Κέντρο Επιχειρήσεων Ασφαλείας 24/7
Αν δεν διαθέτετε δικό σας προσωπικό παρακολούθησης, η Synaedge αναλαμβάνει τη συνεχή λειτουργία και εποπτεία των συστημάτων ασφαλείας σας.Διαχειριζόμενες Υπηρεσίες (Managed Services)
Αναθέστε σε εμάς τη λειτουργία των συστημάτων ασφαλείας σας – για απρόσκοπτη, επαγγελματική και πλήρως αυτοματοποιημένη διαχείριση.Υποστήριξη
Η έμπειρη ομάδα υποστήριξής μας είναι πάντα διαθέσιμη να σας εξυπηρετήσει, παρέχοντας τεχνική καθοδήγηση και άμεση ανταπόκριση σε κάθε σας ανάγκη. -
Τεχνολογικα μεσα Επιτηρησης
Από την Κάμερα έως την Τεχνητή ΝοημοσύνηΥλικά (Hardware):
- Κάμερες Επιτήρησης
- Κινητοί Πύργοι Βίντεο (Mobile Video Towers)
- Συστήματα Ισχυρών Radar
- Αυτόνομα Drones
- Ανιχνευτές Drones
- Οθόνες Ασφαλείας
Λογισμικό (Software):
Προτεινόμενα ισχυρά Σύστημα Διαχείρισης Βίντεο (Video Management System) για Αναλύσεις των Βίντεο με Τεχνητή Νοημοσύνη
-
Συστηματα Προσβασης & Εισοδου
Ελέγξτε την πρόσβαση και ενισχύστε την ασφάλεια – ψηφιακά και φυσικά.
AI Video Analytics για Έλεγχο Πρόσβασης: Ανίχνευση και επαλήθευση ατόμων σε πραγματικό χρόνο
- Mobile Access: Ασφαλής πρόσβαση μέσω κινητών συσκευών με το ATS 360 Access Control System για ολοκληρωμένο έλεγχο πρόσβασης
- Φυσικά Εμπόδια: Σύγχρονες λύσεις ασφαλείας όπως speed gates, turnstiles και bollards για τον έλεγχο εισόδων και δρόμων πρόσβασης.
- Συστήματα Σάρωσης & Ανίχνευσης
Προσφέρουμε κορυφαία τεχνολογία – από X-ray μηχανήματα και under-vehicle scanners έως υψηλής ακρίβειας ανιχνευτές μετάλλων, για ολοκληρωμένη προστασία του χώρου σας.
InvéSTIA properties
x
SYNAEDGE
Η INVéSTIA Properties, δραστηριοποιούμενη στο χώρο του exclusive real estate και μεταξύ των premium υπηρεσιών που παρέχει, εισάγει στην Ελλάδα, την Κύπρο και τη Βουλγαρία τη SYNAEDGE, μια τεχνολογική επανάσταση που συνδυάζει την ελβετική αξιοπιστία με την πρωτοποριακή τεχνητή νοημοσύνη.
Για πρώτη φορά, η χώρα μας αποκτά πρόσβαση σε ένα ολιστικό οικοσύστημα AI Video Analytics, Data Storage and Data Security προσφέροντας λύσεις που καλύπτουν premium properties όπως κατοικίες, γραφεία, ξενοδοχεία, supermarket, καταστήματα, πολυκαταστήματα, λιμάνια, μαρίνες και ναυτιλιακές υποδομές, βιομηχανικές εγκαταστάσεις και βιομηχανικά πάρκα, υγειονομικούς χώρους και νοσοκομεία, logistics hubs, τον εφοπλισμό, μουσεία, γήπεδα, αλλά και δημόσιες υποδομές.
Επειδή η ασφάλεια δεν είναι κόστος, αλλά στρατηγικό πλεονέκτημα, με την αποκλειστική συνεργασία μας με τη SYNAEDGE, μετατρέπουμε την Ελλάδα και την Κύπρο σε κόμβο παραγωγικότητας και τεχνολογικής καινοτομίας, όπου η ασφάλεια και η καινοτομία γίνονται προϋπόθεση πολυτέλειας και οδηγός επενδυτικής αξίας.
Η SYNAEDGE, ως αποκλειστικός πάροχος cloud & AI video analytics της πλατφόρμας Vaidio® σε Ευρώπη, Μέση Ανατολή και Αφρική (EMEA), θέτει νέα πρότυπα αξιοπιστίας, ακρίβειας και προστασίας δεδομένων.
kAINOTOMIEΣ Vaidio®
mE Gen.A.I.
-
Άμεση ανιχνευση και αποκριση σε 2 δευτερολεπτα.
Το Vaidio® εντοπίζει κρίσιμες καταστάσεις σε πραγματικό χρόνο και ειδοποιεί άμεσα την ασφάλεια.
Η ειδοποίηση και η ζωντανή απεικόνιση του συμβάντος εμφανίζονται στο control room, σε εφαρμογές σε κινητά και συσκεύες και όπου αλλού εσείς επιλέξετε μέσα σε μόλις 2 δευτερόλεπτα.
-
Φιλτραρετε και Αναζητηστε μεσα σε χιλιαδες ωρες βιντεο σε λιγοτερο απο δυο δευτερολεπτα
Φιλτράρετε και Αναζητήστε μέσα σε χιλιάδες ώρες βίντεο σε λιγότερο από δύο δευτερόλεπτα,
- μειώνοντας τους χρόνους απόκρισης
- βελτιώνοντας τις αποφάσεις σας
- εξαλείψετε την ανάγκη χειροκίνητης ανασκόπησης
-
Pixelation & προστασια ιδιωτικοτητας
- Αυτόματη θόλωση (pixelation) ατόμων σε ζωντανή εικόνα και αποθηκευμένα βίντεο.
- Δυνατότητα μόνιμου αποκλεισμού ή σκίασης συγκεκριμένων περιοχών (π.χ. ευαίσθητες ζώνες, γραφεία, θέσεις εργασίας).
- Ανάλυση μόνο των απολύτως απαραίτητων δεδομένων – ούτε περισσότερο, ούτε λιγότερο.
- Πλήρης συμβατότητα με την ευρωπαική νομοθεσία GDPR & privacy by design.
-
Κεντρικη διαχειριση συναγερμων απο οπουδηποτε.
Όλα τα συμβάντα συγκεντρώνονται σε ενιαία πλατφόρμα.
Είτε πρόκειται για ένα κατάστημα, πολλαπλές εγκαταστάσεις ή διεθνείς τοποθεσίες, βλέπετε:- τι συμβαίνει
- πού συμβαίνει
- live ειδοποιήσεις ώστε να ανταποκρίνεστε άμεσα
- άμεση εκκίνηση drone (εφόσον είναι συνδεδεμένο)
Αυτό σημαίνει μεγαλύτερη αποδοτικότητα, ταχύτερη απόκριση και επεκτάσιμη ασφάλεια.
-
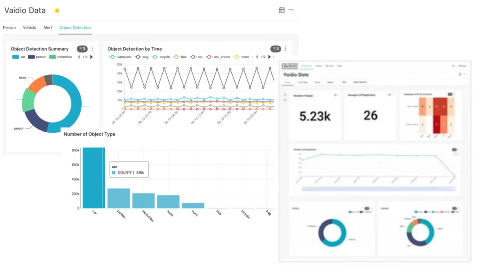
Business Intelligence απο τα δεδομενα των βιντεο
Πέρα από την ασφάλεια, το Vaidio® προσφέρει πολύτιμες επιχειρησιακές πληροφορίες (BI).
Αναλύει τα δεδομένα των βίντεο και τα μετατρέπει σε χρήσιμες γνώσεις για:
- Βελτίωση λειτουργιών και μείωση λαθών στην παραγωγική διαδικασία
- Υποστήριξη λήψης αποφάσεων
- Ενίσχυση marketing
- Καταγραφή και παρακολούθηση παραγωγικών διαδικασιών και δραστηριοτήτων
Με ευέλικτο dashboard, εξειδικευμένο στις ανάγκες κάθε τμήματος, τα στελέχη έχουν άμεση πρόσβαση στα κρίσιμα insights. -
ΚΕΝΤΡΟ ΕΛΕΓΧΟΥ ΑΣΦΑΛΕΙΑΣ 24/7
Η Synaedge παρέχει το υψηλότερο επίπεδο προστασίας, ακόμη και όταν δεν υπάρχει προσωπικό ασφαλείας στον χώρο. Η ασφάλεια δεν τελειώνει με την κάμερα. Το Κέντρο Ελέγχου Ασφαλείας της Synaedge προβλέπει και ενεργεί όταν πραγματικά χρειάζεται 24/7.
Είτε πρόκειται για ιατρικό επείγον, τεχνική βλάβη ή ύποπτη δραστηριότητα, παρακολουθούμε τα συστήματά σας σε πραγματικό χρόνο, επαληθεύουμε αξιόπιστα τα περιστατικά και συντονίζουμε άμεσα τις κατάλληλες ενέργειες – διακριτικά, αποδοτικά και προληπτικά.Χάρη στη σύνδεση με τις υπηρεσίες έκτακτης ανάγκης, τον έξυπνο έλεγχο πρόσβασης και την AI-υποστηριζόμενη ανάλυση, το ακίνητό σας παραμένει απόλυτα προστατευμένο – ακόμη κι όταν δεν βρίσκεστε εκεί.
Εξειδικευμένες λειτουργίες:
- Διαχείριση εκτάκτων αναγκών με εξουσιοδότηση πρόσβασης
- Απομακρυσμένη επίβλεψη τεχνικών ή συνεργείων
- Έξυπνος αυτοματισμός υπηρεσιών για το ακίνητό σας
λειτουργιες της υψηλης ακριβειας αναλυσης βιντεο με αι
Λυσεις για καθε περιβαλλον:
Η πλατφόρμα Vaidio® ενσωματώνεται απρόσκοπτα σε υπάρχοντα συστήματα καμερών, Video Management Systems (VMS) και υποδομές — είτε λειτουργούν on-premises, Eίτε σε cloud, είτε σε υβριδική μορφή.
Διαχειρίζεται με ευκολία από 10 έως και πάνω από 100.000 κάμερες, τόσο σε μεμονωμένες εγκαταστάσεις όσο και σε πολλαπλές τοποθεσίες.
-
Υποστηρίζει μεγάλο εύρος συσκευών, ώστε να αξιοποιήσετε τον υπάρχοντα εξοπλισμό.
-
Συμβατότητα με κορυφαίους παρόχους VMS για κεντρική διαχείριση και ανάλυση δεδομένων.
-
Ενσωμάτωση σε ERP συστήματα για ενσωμάτωση security data στις επιχειρησιακές διαδικασίες.
-
Αυτοματοποιημένος έλεγχος πρόσβασης, παρακολούθηση παρουσιών και διαχείριση ωραρίου.
-
REST A.P.I. και σύγχρονα software services για εύκολη διασύνδεση με υπάρχουσα IT υποδομή.
A.I. anaλyσh me aπoλyto σebaσmo
σthn πpoσtaσia
ΤΩΝ δeδomenωn
βασει τhσ nomoθeσiaσ
gdpr
-
Οι αναλύσεις μας βασίζονται σε άριστα συντονισμένα, προ-εκπαιδευμένα μοντέλα που λειτουργούν χωρίς πρόσβαση σε προσωπικό περιεχόμενο. Η πλατφόρμα λειτουργεί με διαφάνεια, ιχνηλασιμότητα και σύμφωνα με τους κανονισμούς προστασίας δεδομένων – χωρίς κρυφές αποφάσεις «μαύρου κουτιού». Τα δεδομένα σας παραμένουν πλήρως υπό τον έλεγχό σας – στην υποδομή σας ή εντός του συμφωνημένου μοντέλου φιλοξενίας.
-
Το Vaidio® διασφαλίζει την ανωνυμία των ατόμων, καθιστώντας τα μη αναγνωρίσιμα. Αυτό διατηρεί τις ευαίσθητες πληροφορίες προστατευμένες κατά τη χρήση των καμερών παρακολούθησης, διαφυλάσσοντας το απόρρητο των εμπλεκόμενων ατόμων.
-
Με το Vaidio®, το βίντεο καταγράφεται μόνο όταν εντοπίζονται συμβάντα που σχετίζονται με την ασφάλεια και τις εντολές που έχει λάβει, διασφαλίζοντας ότι η παρακολούθηση επικεντρώνεται σε ό,τι έχει σημασία, προστατεύοντας ταυτόχρονα το απόρρητο. Η συνεχής καταγραφή είναι επίσης δυνατή, εάν είναι επιθυμητό, ακριβώς εκεί που χρειάζεται.
-
Οι αυστηροί έλεγχοι πρόσβασης διασφαλίζουν ότι μόνο εξουσιοδοτημένα άτομα μπορούν να έχουν πρόσβαση στο λογισμικό παρακολούθησης και στα δεδομένα που συλλέγονται. Λεπτομερή αρχεία καταγραφής ελέγχων καταγράφουν κάθε πρόσβαση, καθιστώντας κάθε πρόσβαση ανιχνεύσιμη και αποτρέποντας αποτελεσματικά την κακή χρήση.
-
Η Vaidio® δεν αποθηκεύει προσωπικά δεδομένα. Η ευθύνη για τη συλλογή, την επεξεργασία και την αποθήκευση των προσωπικών πληροφοριών βαρύνει αποκλειστικά τον πελάτη – στην δική του υποδομή ή στην παρεχόμενη συσκευή ή cloud, σύμφωνα με τις ατομικά επιλεγμένες ρυθμίσεις.
Η SYNAEDGE προσφέρει το Vaidio® με ευέλικτα μοντέλα αποθήκευσης:
Cloud subscription
Edge appliance με managed service
Ενοικίαση server
Αγορά server (purchase solution)
Τα προσωπικά δεδομένα δεν αποθηκεύονται από τη Vaidio®.
Η ευθύνη συλλογής κι επεξεργασίας των δεδομένων παραμένει στον πελάτη.

Το Vaidio® δεν είναι απλώς ένα σύστημα ασφαλείας — είναι και εργαλείο για επιχειρησιακή και παραγωγική βελτιστοποίηση.
-
Έγκαιρη ανίχνευση απειλών και προληπτικά μέτρα μειώνουν κόστος από κλοπές, βανδαλισμούς και περιστατικά.
-
Αναλύοντας δεδομένα σε πραγματικό χρόνο και ιστορικά δεδομένα βίντεο, το Vaidio® παρέχει πολύτιμες πληροφορίες που βοηθούν τις επιχειρήσεις να λαμβάνουν τεκμηριωμένες αποφάσεις. Αυτό οδηγεί σε καλύτερη κατανομή πόρων και βελτιστοποιημένες επιχειρηματικές διαδικασίες.
-
Η πλατφόρμα μειώνει σημαντικά την ανάγκη για χειροκίνητη παρακολούθηση, εντοπίζοντας απειλές και ανωμαλίες ασφαλείας σε πραγματικό χρόνο και αναλαμβάνοντας αυτόματα δράση. Αυτό όχι μόνο εξοικονομεί χρόνο, αλλά μειώνει και το κόστος προσωπικού και αυξάνει τη συνολική αποδοτικότητα.
-
Το Vaidio® ενισχύει την αποτελεσματικότητα των υφιστάμενων επενδύσεων στην ασφάλεια, όχι μόνο βελτιώνοντας την ασφάλεια αλλά και παρέχοντας πολύτιμα επιχειρηματικά δεδομένα. Αυτό οδηγεί σε υψηλότερη απόδοση της επένδυσης σε υποδομές ασφαλείας και βελτιώνει τη συνολική λειτουργική αποτελεσματικότητα.
ekπaiδeyσh MONTEλωn γia πpoσapmoγh σtiσ anaγkeσ σaσ
Με τη SYNAEDGE, δεν αποκτάτε μόνο τα ισχυρά, προ-εκπαιδευμένα AI modules της VAIDIO®, αλλά και τη δυνατότητα να εκπαιδεύσετε το δικό σας AI — προσαρμοσμένο στις ανάγκες σας.
Για πιο σύνθετες περιπτώσεις ή επιχειρήσεις που προτιμούν να αναθέσουν Model Training για:
Στοχευμένη συλλογή δεδομένων
Εκπαίδευση και fine-tuning μοντέλων
Ενσωμάτωση σε υπάρχουσες υποδομές
Παράδοση ενός custom-trained AI model που λειτουργεί αξιόπιστα και αναγνωρίζει κάθε τι πραγματικά σημαντικό για το περιβάλλον σας
yπhpeσieς enσωmatωσhς
Απο το σχεδιασμο έως τη λειτουργια
-
Το Vaidio® είναι συμβατό με σχεδόν όλες τις ONVIF-συμβατές IP κάμερες, ώστε να μπορείτε να συνεχίσετε να χρησιμοποιείτε τα υπάρχοντα συστήματά σας — μειώνοντας το κόστος, επιταχύνοντας την εγκατάσταση και μεγιστοποιώντας την απόδοση της επένδυσης.
-
Ενσωματώνουμε το Vaidio σε κορυφαία συστήματα διαχείρισης βίντεο και καταγραφής (Geutebrück, Milestone, Genetec, Panasonic και άλλα), εξασφαλίζοντας ενιαίο περιβάλλον, βελτιστοποιημένες ροές εργασιών και κεντρικό έλεγχο.
-
Συνδέστε το Vaidio® με IoT αισθητήρες και ενεργοποιητές για έξυπνη αυτοματοποίηση: κλείδωμα θυρών, έλεγχο φωτισμού ή ενεργοποίηση συναγερμών άμεσα όταν εντοπίζεται κάποιο περιστατικό.
-
Μπορούμε να συνδέσουμε το Vaidio απευθείας με τα ERP ή HRM συστήματά σας, ώστε τα δικαιώματα πρόσβασης να ενημερώνονται αυτόματα, οι παρουσίες να καταγράφονται και τα συμβάντα ασφαλείας να ενσωματώνονται στις επιχειρησιακές διαδικασίες σας.
-
Μέσω REST API και custom middleware, διασφαλίζουμε ότι το Vaidio® επικοινωνεί με οποιοδήποτε σύστημα χρησιμοποιείτε — για ομαλή ανταλλαγή δεδομένων και προσαρμοσμένη λειτουργικότητα.
Με τη SYNAEDGE, δεν παρέχουμε μόνο μια ισχυρή πλατφόρμα A.I. για ανάλυση βίντεο.
Μέσω των υπηρεσιών ενσωμάτωσής μας, διασφαλίζουμε ότι το Vaidio® λειτουργεί άψογα στο υπάρχον περιβάλλον — δημιουργώντας ένα συνδεδεμένο οικοσύστημα που είναι αξιόπιστο, αποτελεσματικό και διαχρονικά ασφαλές.
Με τη SYNAEDGE, ως εξειδικευμενη εταιρεία Παροχής Υπηρεσιών I.T. καλύπτουμε όλο το εύρος δημιουργίας κι εγκατάστασης ασφαλών, υψηλής απόδοσης Υποδομών SERVER, Virtualization, Αρχιτεκτονική Δικτύου, Διαχείριση Αποθήκευσης και Λειτουργίες DATA CENTER.
Από το Hardware έως το Middleware και τις Εφαρμογές (Applications), συντονίζουμε κάθε στοιχείο ώστε το σύστημά σας να λειτουργεί σταθερά, ευέλικτα και αποτελεσματικά.
Ευeλικτο. OIKONOMIKO. Συμβατo. Ολοκληρωμeνο.
Με το Vaidio®, είστε ανοιχτοί σε κάθε Video Management System (VMS) – ευέλικτα, κλιμακούμενα, χωρίς περιορισμούς.
Στη Synaedge, η ανεξαρτησία σας βρίσκεται στο επίκεντρο.
Η πλατφόρμα ανάλυσης βίντεο με AI Vaidio® ενσωματώνεται απρόσκοπτα με πάνω από 28 κορυφαία Video Management Systems (VMS) – είτε είναι τοπικά εγκατεστημένα, cloud-based ή υβριδικά.
Έχετε ήδη VMS; Το ενσωματώνουμε άμεσα στην υπάρχουσα υποδομή σας.
Προτιμάτε συγκεκριμένο VMS; Το εγκαθιστούμε για εσάς και αναλαμβάνουμε όλη τη ρύθμιση & διασύνδεση με AI.
Ξεκινάτε από το μηδέν; Σας καθοδηγούμε ανεξάρτητα ώστε να επιλέξετε τη λύση που ταιριάζει στις τεχνικές και επιχειρησιακές σας ανάγκες.
Εσείς αποφασίζετε – εμείς παραδίδουμε την ιδανική λύση.
Λυσεις Αναλυσης Βιντεο με AI: οταν η εξυπνη αναλυση βιντεο συναντα την τεχνολογια αιχμης
Με τη SYNAEDGE αντιπροσωπεύουμε μια νέα γενιά λύσεων ασφάλειας που είναι modular, υποστηρίζονται από AI, διασφαλίζουν την ασφάλεια και την κυριαρχία σας επί των δεδομένων σας και μπορούν να ενσωματωθούν πλήρως στα υπάρχοντα συστήματα σας. Συνδυάζουμε προηγμένο hardware με έξυπνο λογισμικό για να προσφέρουμε ολοκληρωμένες και μελλοντικά ασφαλείς λύσεις ασφάλειας. Κάθε στοιχείο ενσωματώνεται άψογα, παρέχοντας ακριβή παρακολούθηση, ανίχνευση σε πραγματικό χρόνο και αυτοματοποιημένη λήψη αποφάσεων.
-
Κλιμακουμενα συστηματα διαχειρισης βιντεο (VMS)
-
Συγχρονα συστηματα ελεγχου προσβασης
-
Πιστοποιημενη τεχνολογια καμερων
-
Αυτονομα drones για επιτηρηση μεγαλης εμβελειας
-
Ακριβη ρανταρ υψηλης αναλυσης για δυσκολες συνθηκες και δυσκολα επιτηρουμενες περιοχες
-
Mobile Access - Προσβαση με το κινητο
Έλεγχος Πρόσβασης χωρίς Επαφή μέσω Bluetooth®
-
Κινητοι Πυργοι Βιντεο (Mobile Video Towers) – Ευελικτοι, γρηγορης εγκαταστασης πυργοι για προσωρινες ή απομακρυσμενες εγκαταστασεις
Αυτόνομοι. Ευέλικτοι. Έξυπνοι.
Κινητοί πύργοι βιντεοεπιτήρησης και τηλεσκοπικοί ιστοί – Made in Germany -
Αποτελεσματικες λυσεις φυσικης προστασιας με Φυσικα Εμποδια
oi yπhpeσieσ maσ.
-
Ξεκινάμε με λεπτομερή αξιολόγηση των απαιτήσεων και στόχων ασφαλείας σας, παρέχοντας συμβουλές για τις βέλτιστες πρακτικές και τεχνολογίες.
-
Η ομάδα μας εγκαθιστά και ρυθμίζει το Vaidio επιτόπου, προσαρμόζοντας τα modules ανάλυσης και την παρακολούθηση βάσει γεγονότων για μέγιστη αποτελεσματικότητα.
-
Χρησιμοποιώντας τα ανοικτά API του Vaidio, η ομάδα ανάπτυξής μας δημιουργεί middleware που συνδέει τις ροές εργασίας σας, αυτοματοποιεί διαδικασίες και διασφαλίζει ακριβή και έγκαιρη πληροφόρηση.
-
Παρέχουμε πρακτική εκπαίδευση για το προσωπικό σας ώστε να αξιοποιήσει πλήρως το Vaidio, μαζί με 24/7 υποστήριξη για οποιοδήποτε τεχνικό ζήτημα.
Ζητήστε Demo – Δείτε την Ελβετική Ακρίβεια σε Δράση